KOI Footwear

Objective

We were engaged by KOI Footwear to optimise and manage their entire digital presence. While the brand already enjoyed consistent sales and strong ROAS, they were looking to identify new opportunities to scale further. Operating in a highly competitive e-commerce market, we needed to develop innovative strategies that not only attracted and engaged new audiences but also nurtured and strengthened relationships with existing customers and followers.

Approach

After a thorough review of KOI Footwear’s performance across all key metrics — including ads, messaging, e-commerce data, analytics, ad accounts, and third-party tools — we developed a comprehensive, end-to-end restructuring plan to be implemented efficiently over two weeks.

Process

Working closely with the client’s team, the plan addressed every stage of their marketing journey: from photography and creative/video production to messaging, audience targeting, channels, ad formats, and technical elements such as Shopify apps, Google Shopping feeds, and other backend attributes. Every aspect of marketing, business performance, and technical infrastructure was carefully evaluated and optimised.

This fully integrated approach, bridging creativity and activation, delivered rapid and impressive results, which are highlighted below.

Result

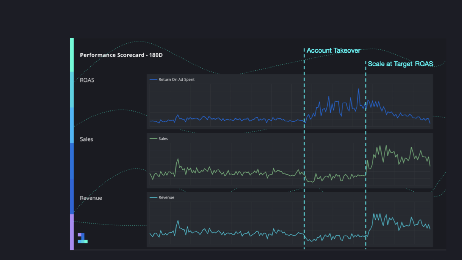
The report provides a comprehensive 180-day overview of KOI Footwear’s key performance metrics, including ROAS, sales, and overall revenue. The results are striking: across all indicators, the brand experienced an increase of over 300%.

This significant growth demonstrates the impact of our end-to-end restructuring strategy, which combined creative optimisation, audience targeting, channel management, and technical improvements. By refining every stage of the marketing funnel — from content and messaging to ad formats and backend e-commerce integrations — we were able to not only maintain consistent performance but also achieve exponential growth.

The data clearly highlights that a fully integrated approach, focused on both creative and technical execution, can deliver measurable business outcomes in a highly competitive e-commerce environment. These results reinforce the value of strategic oversight, meticulous optimisation, and close collaboration with the client to achieve rapid and sustainable success.

Our client said

"The team knows exactly what they’re doing and always aligns their work with our goals."

KOI Footwear, Marketing Manager